Prioritize the Risks That Matter Most
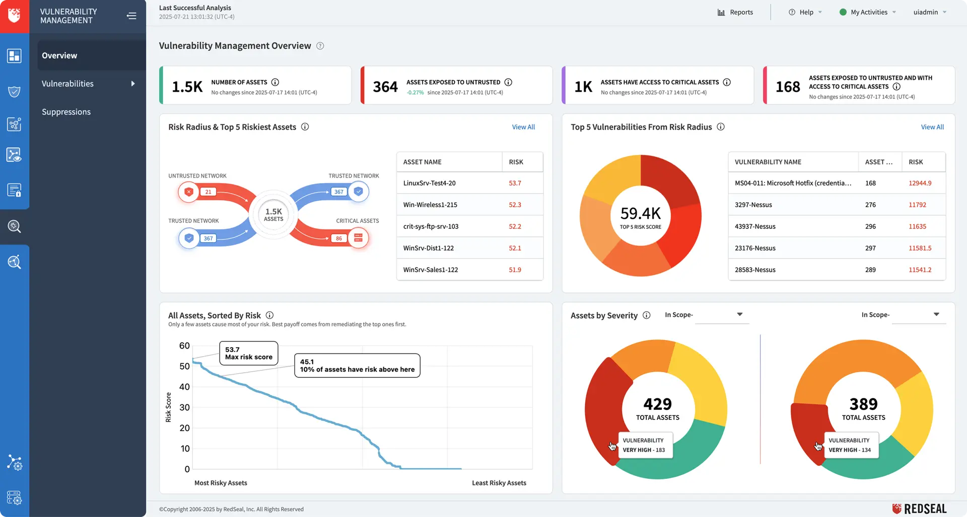
Risk Radius™: Smarter Focus on What Matters Most
Traditional scores like CVSS or EPSS tell you what exists, but not what’s truly exploitable or impactful. Risk Radius™ changes that — blending likelihood of compromise with potential business impact to show exactly where to act first.
AI-enhanced context within the RedSeal platform enriches asset metadata, correlates exposures, and validates impact. This ensures priorities are evidence-based, business-relevant, and explainable across hybrid environments.
Vulnerability Risk
Traditional scanners overwhelm teams with endless lists. Risk Radius™ enriches vulnerability data with exploitability, asset context, and network reachability—so you target the vulnerabilities that attackers are most likely to use.
- Focus remediation on vulnerabilities with real-world exploitability
- Save time by eliminating “low danger” noise
- Protect critical assets faster
Device Misconfiguration Risk
A single misconfigured firewall, router, or cloud resource can open your environment to attackers. RedSeal continuously analyzes device configurations and factors them into prioritization.
- Detect overly permissive rules and default settings
- Validate device security against policies
- Prioritize fixes that reduce exposure fastest
Policy Violation Risk
Security and compliance policies only work if enforced consistently. RedSeal validates configurations and access against your defined policies (Zero Trust, segmentation, regulatory frameworks).
- Detect violations before auditors do
- Prioritize high-risk violations for faster remediation
- Prove policy compliance with evidence-based reporting
Do you know which risks to tackle first?
The Risk Analysis in the RedSeal Platform brings clarity by showing:
- Why a vulnerability is high-priority in your environment
- How it could be exploited and the potential blast radius
- Which exposures create the greatest business impact
Segmentation Risk
Segmentation is critical for limiting lateral movement, but it’s fragile. Risk Radius™ continuously models and validates segmentation to detect and prioritize weaknesses.
- Identify unintended connections across environments
- Rank segmentation gaps by real-world risk
- Strengthen Zero Trust and reduce blast radius


